This feature of the automationbridge PRO, allows you to record data from your controller, and then present it in a customisable dashboard.
The data is logged by the automationbridge into a Influx database, and we use the Grafana platform to provide the visualisations, more info on Grafana can be found here https://grafana.com/docs/grafana/latest/getting-started/what-is-grafana/
The following items and values can currently be logged.
- Lights/Switches/Dimmers : State (ON/OFF), Watts, kWh, Level
- Temperature Sensors : Temperature
- Light Sensors : LUX
- Humidity Sensors : Humidity
Step 1 - To get started, navigate to the Energy & Environment tab on the automationbridge PRO interface, and click the button to enable the required services and setup.

Step 2 - The required services and databases will now be created, and you will receive a confirmation like so, please note down the password, as this will be needed to access the Grafana dashboard (this password can be changed later on)
Step 3 - Now you are taken to the main configuration page for the logging of the devices and their data.

To enable the logging and reporting for a device, just click the slider on the right to enable, you will then be taken to the config page for this device, where you can adjust the values that are logged, and also the frequency.
For example, this is for a dimmer, and has a state value (if the light is on or off) and if the device has power reporting, then you will be able to log this as well.

This example is for a temperature sensor.
Once you have enabled all the required devices, leave for approx 5 minutes, this will ensure that there will be some initial data to proceed with the next steps of creating your dashboards in Grafana.
To access the Grafana dashboard, click the Grafana button at the top right of the page.

You will then be presented with the Grafana login page, enter the username of automationbridge and then the password that was given to you above in Step 2.

Once logged in, you will be presented with an empty dashboard, start by creating your first dashboard by clicking on the + icon on the left hand menu, then choosing Dashboard.

Here you can start building your first dashboard (you can have multiple dashboards, for example one for Energy, another for environmental etc)

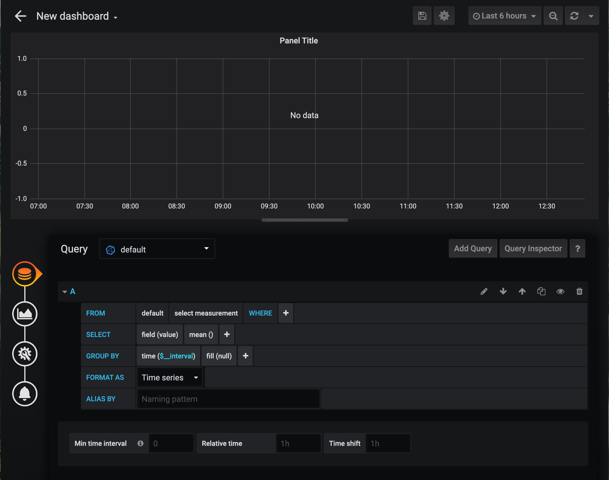
Let's start by adding in one of the devices that we enabled for logging. Click the Add Query button, and you will be presented with the starting page to build your visualisation.

You start by selecting the value you wish to display, by clicking on the 'select measeurement' field.

Then next select what to use for the selection criteria for the device, this can either be the device id or name, in this example we will just choose the name.

Next we select the device we wish to visualise under the 'select tag value' field

Next we need to adjust the display interval, to match that of the automationbridge data logging, this is so the graphs are displayed in a nicer format, to do this just click the time($_interval) field and change to either 1m or 5m

Now proceed thru the options on the left hand menu, where you can customise how the data is shown, making sure to give the panel a title.

When done, click the Save icon at the top right of the page, and give your first Dashboard a name, for example 'Home'

Once the dashboard is saved, you will be taken to it, from here you can add more panels to display your data, by clicking the Add Panel icon.

You can easily adjust the time period for the data shown, by clicking the selection at the top right

We recommend that you refer to the Grafana documentation for further information on how to configure your dashboards & panels, this can be found at the bottom left of the page.

https://grafana.com/docs/grafana/latest/getting-started/what-is-grafana/
https://grafana.com/docs/grafana/latest/getting-started/getting-started/